Dashboard
Dashboard Landing View
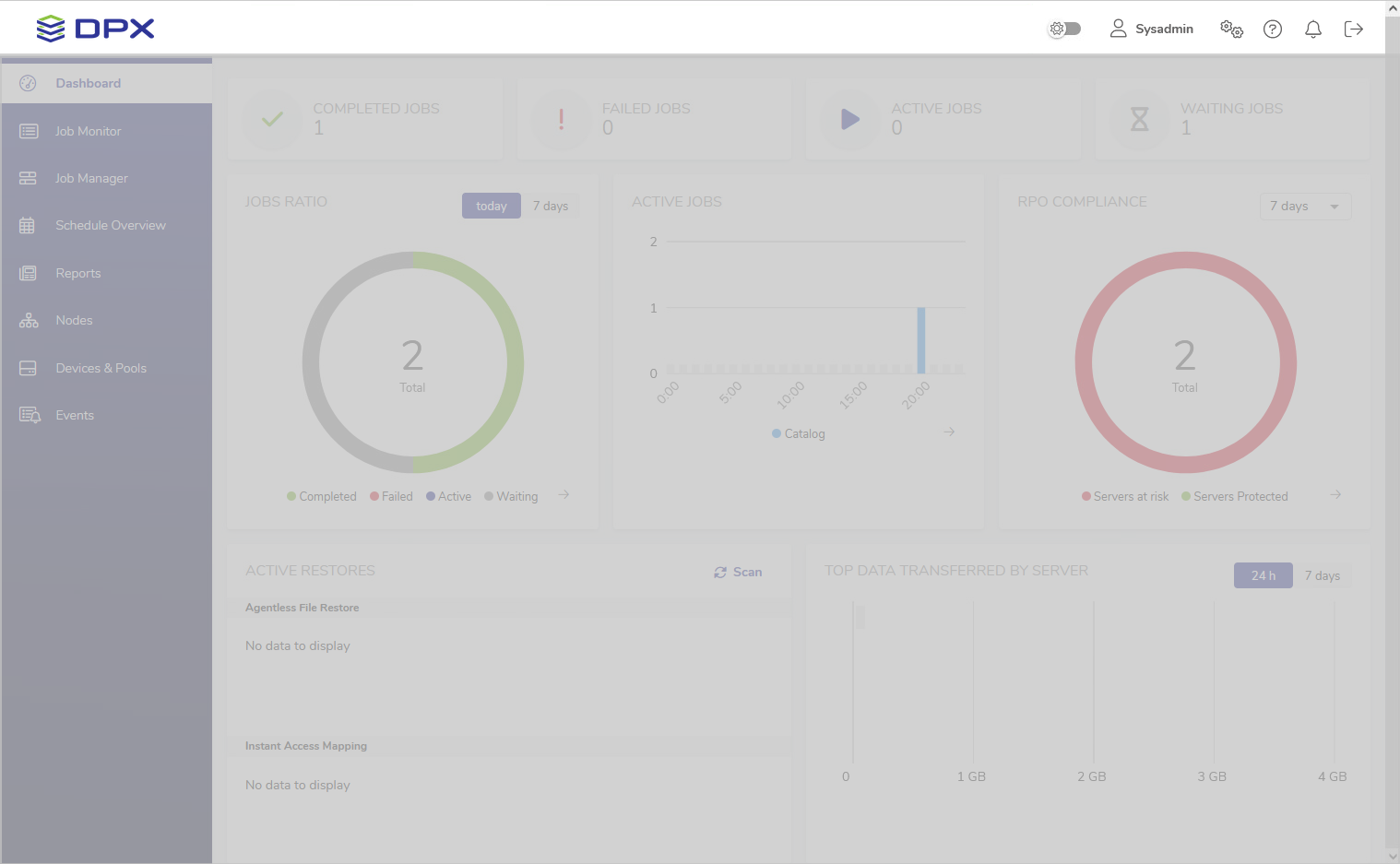
After successful login, the DPX dashboard is shown. Its main part presents an overview of the DPX’s performance.
![[image expected here]](/assets/images/Dashboard view (1)-1d5d6c35478fc0e71cad9b6cc9d9d0c1.png)
Header
![[image expected here]](/assets/images/Dashboard view (focus on header)-669d21c24427649690f9f578c01d2783.png)
The header contains the DPX logo and several controls:
– Dark mode toggle
– User settings with Password Change and Language Change options
– Enterprise information settings for managing License, Keyrings, Recovery Points, File Exclusion Rules and Administrator E-mail Settings
– Help menu with links to Documentation, Knowledge Base, Support and DPX information
– Notifications area displaying information about recent events
– The log-out button .
Sidebar
![[image expected here]](/assets/images/Dashboard view (focus on sidebar)-8d8a98538f735599f992f29d3d009cab.png)
The sidebar is the dark blue section on the left-hand side of the window.
Apart from the Dashboard, the sidebar provides access to the following sections of the interface:
- Job Monitor
Allows you to monitor the current status of all existing DPX jobs. - Job Manager
Section for editing, deleting and running existing jobs, as well as creating new ones. - Schedule Overview
Provides an overview of all scheduled jobs. - Reports
This section contains various reports regarding the performance of DPX. - Nodes
Section for managing nodes and node groups. - Devices & Pools
Section for managing devices, device clusters, media and media pools. - Events
The list of all events concerning the performance of DPX.
Main Section
The main section of the Dashboard provides a general overview of the DPX’s performance.
Job Count
This section consists of four widgets indicating, respectively, the number of completed, failed, active and waiting jobs on the current date. The widgets are clickable and will take you to the Job Monitor view with appropriate filters applied.
Jobs Ratio
![[image expected here]](/assets/images/Dashboard widgets - jobs ratio (grey neighbors)-ed170524e88ae91c2765e279c575449d.png)
This widget presents the job count in a pie chart. Use the toggle in the upper right corner to switch between today’s and 7 days’ data.
The arrow in the lower right corner will take you to the Job Monitor view with appropriate filters applied.
Active Jobs
![[image expected here]](/assets/images/Dashboard widgets - active jobs (grey neighbors)-e3c35cffdf5f482ab37864af918b064e.png)
This widget features a bar chart of all jobs that were or are scheduled to be active within the timeframe of today’s date. The arrow in the lower right corner will take you to the Schedule Overview.
RPO Compliance
![[image expected here]](/assets/images/Dashboard widgets - RPO compliance (grey neighbors)-d21cef6c884d41ce12170748e2dc6f04.png)
This widget shows the proportion of protected and unprotected nodes based on the RPO Compliance Report from the last 7 days. The arrow in the lower right corner will take you to the RPO Compliance Report in the Reports section.
Active Restores
The Active Restores widget is split into two sections.
![[image expected here]](/assets/images/Dashboard widgets - active restores (grey neighbor)-3953cfb6b0837999a2b1da61a862ce23.png)
Agentless File Restore
This section provides access to the Agentless File Restore image, temporarily mounted from vStor to DPX to ensure instant access to files of a backed-up virtual machine.
The Browse button will take you to the final step of the Agentless File Restore workflow where you can select individual files or entire folders to restore. They will be downloaded as .zip archives to the machine you are using to connect to the web interface.
![[image expected here]](/assets/images/Dashboard widgets - active restores - after Browse button-0327dd24b1aebe3ce3902dbd87021591.png)
For more information, see Step 7 and Additional Features in Agentless File Restore.
Instant Access Mapping
This section lists all Instant Access mappings, indicating Block Backup images accessible as network shares from the nodes they were mapped to. In the image above, a prod_win_90210 VM volume is mapped to the old_windows node as a network share under E:\.
For more information, see Step 10 in Instant Access.
Transfer Data
![[image expected here]](/assets/images/Dashboard widgets - top data transferred by server (grey neighbor)-369c8655a40e57a33ce0ec909726d3cb.png)
This informative widget displays top data transferred within the Enterprise in an easy-to-read bar graph. Use the toggle in the upper right corner to switch between today’s and 7 days’ data.