Dashboard
Dashboard Landing Viewβ
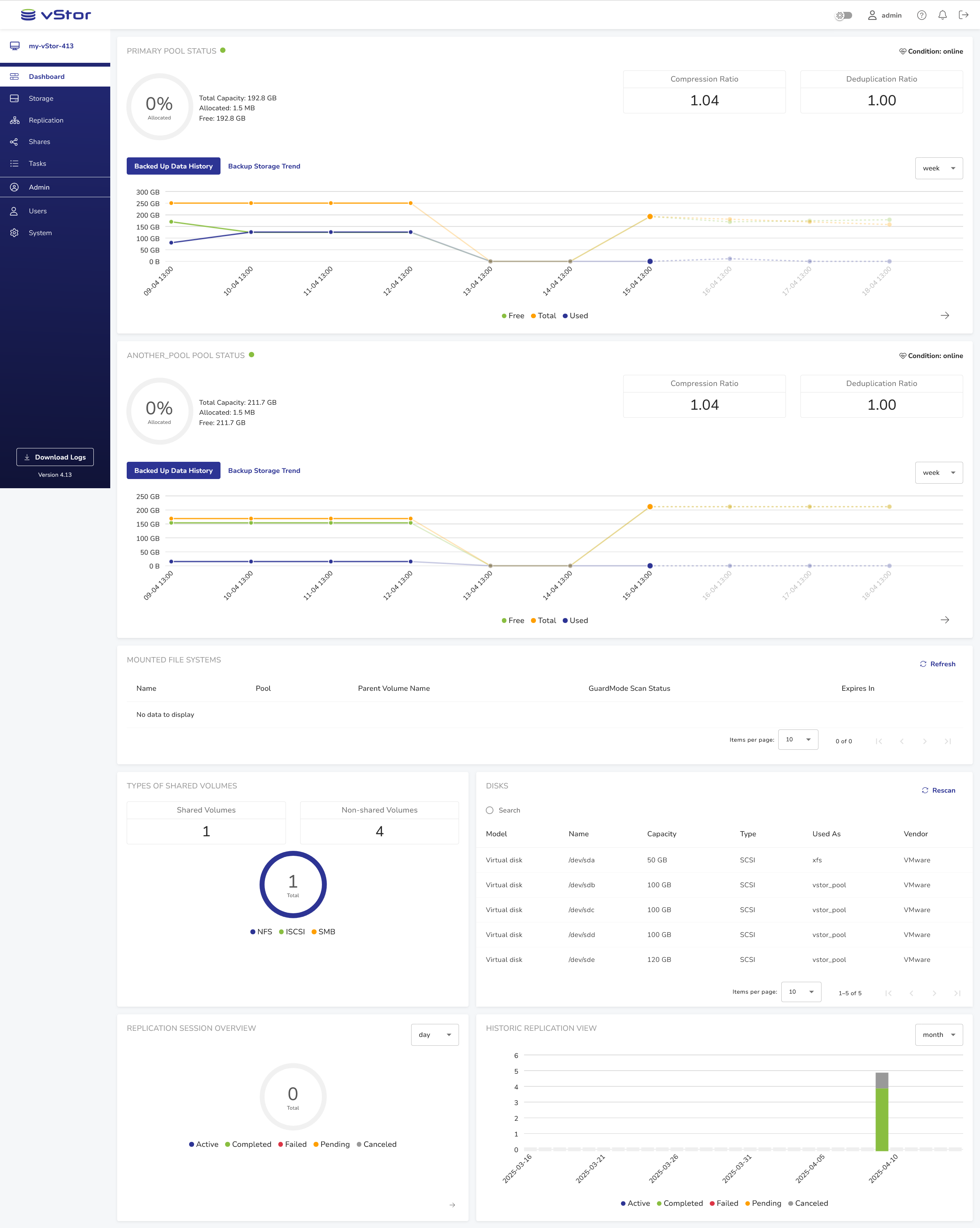
After successful login, the vStor dashboard is shown. It presents an overview of the vStorβs performance, such as pool usage, mounted file systems, volumes, disks and replication summary.
![[image expected here]](/assets/images/dashboard - full landing view-ee12068b2e4623135dae11a5f3a83441.png)
Headerβ
![[image expected here]](/assets/images/dashboard - header (1)-621fc7c52920d1a306bab4fb829e0557.png)
The header contains the vStor logo and several controls:
- Dark mode toggle
to switch between the light and dark display modes - User settings
with password, multifactor authentication, API key and e-mail options
- Help menu
with links to Documentation, Knowledge Base, Support and vStor information
- Notifications area
displaying information about recent events
- The log-out button
.
Collapsable Sidebarβ
The sidebar is the dark blue section on the left-hand side of the window. From version 4.13, vStor features a collapsible sidebar for enhanced screen space.
Hover over the sidebar and click the blue dot with an arrow pointing left to collapse.
![[image expected here]](/assets/images/dashboard - sidebar - full (2)-2f85d974e44f746e555f3058fefe8d41.png)
Full-sized sidebar
Hover over the collapsed sidebar and click the blue dot with an arrow pointing right to expand.
![[image expected here]](/assets/images/dashboard - sidebar - collapsed-394cc79d4eab2c00a8d9284756d6aeb2.png)
Collapsed sidebar
Apart from the Dashboard, the sidebar provides access to the following sections of the interface:
- Storage
Section for managing pools, volumes and disks. - Replication
Section where partnerships, replication relationships and replication schedules are managed. - Shares
Share and host management section. - Tasks
This section displays current tasks vStor Snapshot Explorer tasks. - Users (Administrator Only)
User management section, visible only for administrators. - System (Administrator Only)
- System settings and management section, visible only for administrators.\